MIK-PTU100在线浊度仪/量程0.01-4000NTU可选 污水处理/脱硫
浊度仪
所属分类: 浊度仪
产品简介:
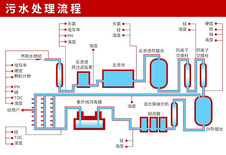
MIK-PTU100在线浊度分析仪内置微处理器,适用于于污水厂、自来水厂、水站、地表水、工业等领域浊度监测,例如:污水厂沉淀池、曝气池、氧化沟、提升泵站的浊度测量。
咨询:13758298843

















